Your metrics are fine - you just need to fix your storytelling
How data storytelling can fix the communication crisis.
👋 Hey, it’s Stephane. I share lessons, and stories from my journey to help you lead with confidence as an Engineering Manager. To accelerate your growth see: 50 Notion Templates | The EM’s Field Guide | CodeCrafters | Get Hired as an EM | 1:1 Coaching
Paid subscribers get 50 Notion Templates, The EM’s Field Guide, and access to the complete archive. Subscribe now.
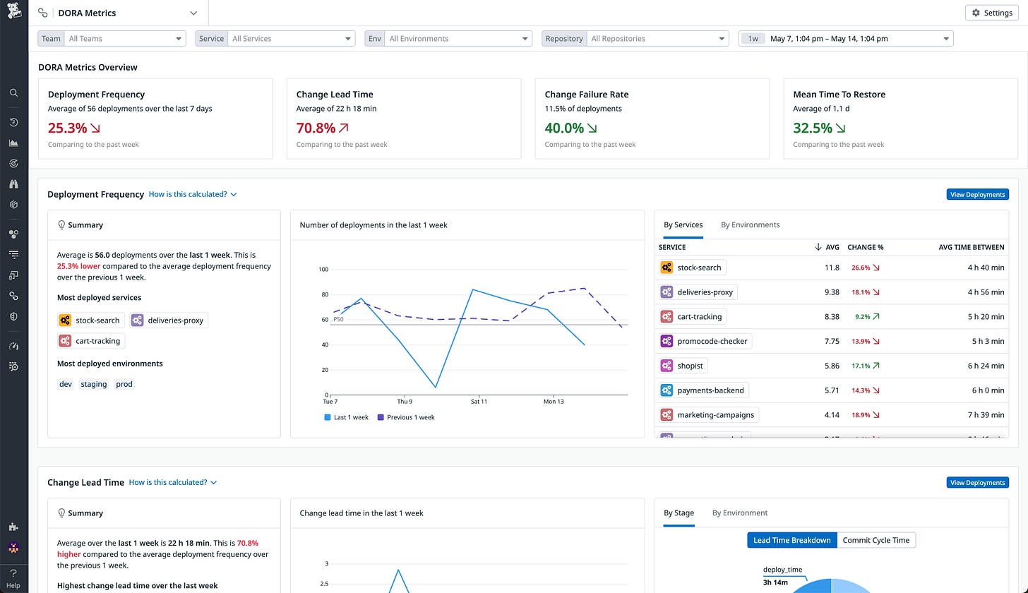
You spent three hours preparing charts showing decreased cycle time, improved deployment frequency, and reduced error rates. Your senior stakeholders nodded politely, asked zero follow-up questions, and approved exactly none of your resource requests.
It is not a data problem, it’s how you present it.
Brilliant engineering teams get their budgets slashed because they can’t translate “reduced P95 latency from 450ms to 180ms” into anything meaningful to leadership.




